icon-bg
icon-bg
icon-bg

Network Olympus

v. 1.8.3 / 16 avril 2025 / Pour Windows
Gratuit pendant 30 jours
Gratuit pendant 30 jours
25 novembre 2025
We’re Now on Reddit! Join the Conversation

We’re excited to share that Softinventive Lab now has an official presence on Reddit.

21 mars 2025
Total Software Deployment 3.5: new assistants and actions

The long-awaited TSD update is here, bringing significant improvements to software and computer storages.

Présentation

Logiciel de surveillance des ordinateurs, des serveurs et des actifs du réseau.

Network Olympus est un logiciel conçu pour la surveillance détaillée des ordinateurs, des serveurs et des périphériques réseau. Ce logiciel est spécialement conçu pour la supervision diligente et le suivi permanent des ordinateurs individuels et des réseaux locaux. Il est idéal pour les services nécessitant une surveillance constante. En tant que logiciel de surveillance de réseau informatique de premier ordre, il garantit la disponibilité du système, identifie rapidement les problèmes potentiels et les résout efficacement en exécutant divers scénarios et en fournissant des rapports détaillés sur les pannes.

La surveillance régulière de la santé des serveurs permet aux administrateurs de détecter et de résoudre les problèmes avant qu'ils n'affectent les utilisateurs finaux, garantissant une expérience transparente et ininterrompue. De plus, en analysant les données et tendances historiques, les administrateurs peuvent prendre des décisions éclairées concernant la planification de la capacité, l'allocation des ressources et les mises à niveau de l'infrastructure, ce qui conduit au bout du compte à l’amélioration des performances et de l’évolutivité du système.

Surveillance de réseau

Network Olympus garantit la disponibilité du système, identifie rapidement les problèmes potentiels et vous en informe. Il résout efficacement ces problèmes et fournit des rapports détaillés sur les pannes, assurant ainsi une gestion en temps voulu.

Surveillance de serveur

Utilisant le protocole WMI, Network Olympus offre des capacités étendues pour la surveillance d'un large éventail de paramètres de serveur, allant des performances et de la disponibilité du système à l'existence et à la taille des fichiers et des dossiers. Toutes les données sont capturées et analysées en temps réel pour fournir des informations à jour.

Cartographie de réseau

La fonctionnalité de cartographie de réseau web de Network Olympus illustre de manière graphique tous les composants de votre système, y compris leurs interconnexions. Elle met automatiquement à jour le statut de chaque capteur, permettant une surveillance complète des dispositifs via une carte intégrée. En utilisant la fonctionnalité de mappage réseau, vous pouvez facilement sélectionner n'importe quel dispositif et recevoir un rapport de surveillance immédiat.

Analyse

Analyse de réseau

Network Olympus est doté d'un module d’analyse intégré avancé, conçu pour la collecte initiale de données. Ce module analyse méticuleusement chaque appareil du réseau et en collecte les données essentielles. Chaque appareil identifié est intégré de manière transparente dans votre base de données, ce qui ouvre la voie à une surveillance et à une gestion permanentes.

Flux de travail rationalisés

L'interface intuitive de Network Olympus simplifie la tâche complexe de la gestion des systèmes. Elle offre une vue claire et complète de l'ensemble de votre environnement réseau. Le logiciel comprend des cartes Web conviviales et des arborescences hiérarchiques qui permettent une automatisation rationalisée et une visualisation efficace. Ces outils simplifient non seulement le flux de travail, mais améliorent également l'efficacité de la gestion du réseau, la rendant accessible même aux personnes ayant des compétences techniques minimales.

Capteurs

Vue d’ensemble

Network Olympus exploite de nombreux capteurs de surveillance différents pour établir des connexions avec des appareils et collecter des données essentielles. Ces capteurs explorent un large éventail d'aspects du système par le biais de divers protocoles. Le logiciel est programmé pour exécuter une série d'actions prédéfinies en réponse aux anomalies détectées, ce qui en fait un logiciel de visualisation de réseau efficace. En offrant plus de 30 types d'indicateurs classés en System, WinBase, NetBase et FileSystem, Network Olympus assure une surveillance complète du réseau.

Capteurs système

Avec Network Olympus, la surveillance de votre système d'exploitation Windows pour détecter les menaces potentielles est très simple. Les capteurs WinBase et System facilitent le bon fonctionnement du système d'exploitation en surveillant les éléments suivants.

Charge du CPU : obtenez des informations détaillées sur la charge du processeur pour éviter qu'elle n'atteigne des niveaux critiques.

Utilisation de la mémoire : ces capteurs sont hautement adaptables et faciles à configurer, vous permettant de surveiller efficacement l'utilisation de la mémoire physique et virtuelle.

Nombre d'utilisateurs & processus : suivez le nombre de processus en cours d'exécution et d'utilisateurs connectés sur n'importe quel ordinateur distant.

Capteurs NetBase

Surveiller les ressources à l'intérieur et au-delà du réseau local est crucial. Les capteurs NetBase permettent de suivre un large éventail de ports et l'accessibilité du contenu des sites web, couvrant des protocoles tels que TCP, ICMP, FTP, HTTP, POP3, SMTP, Telnet, IMAP, et bien d’autres encore.

Capteurs FileSystem

Network Olympus offre des capacités étendues de surveillance du système de fichiers. Il garantit que non seulement le système d'exploitation, mais chaque fichier est sous surveillance. Vous pouvez surveiller et comparer divers paramètres tels que la taille du fichier, son existence, le CRC32, le nombre, la comparaison, l’espace disque, et le contenu.

Actions

Actions et notifications

Network Olympus peut exécuter une série d'actions prédéfinies en réponse à toute anomalie détectée. Le logiciel vous informe rapidement des problèmes et prend des mesures immédiates pour en atténuer l'impact. En fonction de vos paramètres personnalisés, il est capable d’exécuter des scripts, de redémarrer des ordinateurs distants, de redémarrer des services, de lancer des applications spécifiques et de consigner des données d'événements en vue d'une analyse ultérieure. Dans les scénarios d'urgence, le programme réagit en fonction du retour d'information des capteurs et des résultats opérationnels.

Combinaisons de fonctionnalités efficaces

La fonction Générateur de scénarios de Network Olympus permet de configurer des séquences d'actions déclenchées par des anomalies. Grâce à son interface conviviale, cet outil permet de créer facilement des combinaisons complexes d'actions et de notifications des capteurs. Toutes les activités du système, y compris ces actions, sont minutieusement consignées dans le journal des activités et détaillées dans des rapports spéciaux, ce qui permet de s'assurer qu'aucun événement n'est négligé.

Surveillance améliorée avec notifications

L'intégration des notifications aux actions améliore considérablement l'efficacité de la surveillance. Ces notifications servent d'alertes informatives, tenant les administrateurs informés de chaque écart de l'état du système. Network Olympus propose un large éventail d'options de notification, ce qui permet de personnaliser entièrement l'expérience de la surveillance.

Actions et notifications automatisées

Network Olympus offre une gamme étendue d'actions et d'alertes automatisées pour aider à réduire les temps d'arrêt du système. L'interface intuitive du logiciel facilite la configuration de diverses actions, notamment :

Alertes : Boîte de message, Fenêtre contextuelle, Lecture de son, Écriture dans un fichier, Notification par e-mail, Jabber, et bien d’autres encore.

En ce qui concerne les actions, en voici quelques-unes que Network Olympus effectue : Lancer une application, Exécuter le script, Recharger le service, Redémarrer l'ordinateur...

Toutes les actions exécutées et les changements de paramètres observés sont enregistrés en permanence, fournissant une vue d'ensemble complète et claire de l'état du réseau au cours du temps.

Scénarios

Scénarios de surveillance

Le Générateur de scénarios de Network Olympus est un instrument puissant conçu pour automatiser les flux de travail système. Cet outil puissant est essentiel pour créer et gérer divers scénarios de surveillance, simplifiant le processus de gestion du web.

Il ne se contente pas de planifier les processus de surveillance, mais offre également des capacités étendues pour répondre aux urgences du réseau de surveillance et diagnostiquer les problèmes de manière efficace.

Scénarios ramifiés

Le Générateur de scénarios peut créer des scénarios complexes à ramifications multiples pour une expérience de surveillance cohérente. Chaque ramification est facile à gérer par ajout de notifications, de capteurs et d’actions.

Interface conviviale

L'interface intuitive facilite la création de scripts complexes. Le Générateur de scénarios vous permet de relier vos scénarios de surveillance à un périphérique ou à un groupe de périphériques.

Schémas de surveillance flexibles

La fonctionnalité du Générateur de scénarios est hautement adaptable. Elle assure une gestion complète de tous les capteurs, actions et notifications ajoutés, permettant aux utilisateurs d'adapter leurs processus de surveillance du réseau à leurs besoins spécifiques.

Système robuste pour une surveillance fiable

Network Olympus est doté d'une structure de surveillance robuste et sécurisée qui détecte rapidement les dysfonctionnements et prévient les catastrophes potentielles. Sa technologie de capteurs forme une chaîne logique qui déclenche les réponses du système, garantissant des notifications en temps opportun sur l'état de vos appareils. Le logiciel consigne de manière exhaustive l'ensemble du processus de surveillance, ce qui facilite le suivi des problèmes et la compréhension de leurs origines.

Structure de surveillance sécurisée

Mise en œuvre du Générateur de scénarios

Le Générateur de scénarios peut être utilisé de différentes manières pour automatiser les scénarios de flux de travail informatiques :

Vérification de la disponibilité des serveurs. Vérifie régulièrement la stabilité des serveurs et des sites web, vous alertant immédiatement en cas de problème.

Vérification de la valeur des clés de registre. Surveille et restaure les valeurs clés sur les appareils distants en cas d’écarts observés.

Vérification du statut en ligne. Surveille le statut de tous les appareils d'un groupe, consignant les données des capteurs et notifiant les administrateurs si un appareil se déconnecte, avec des journaux détaillés pour chaque itération de vérification.

Vérification de la disponibilité du serveur

Statistiques

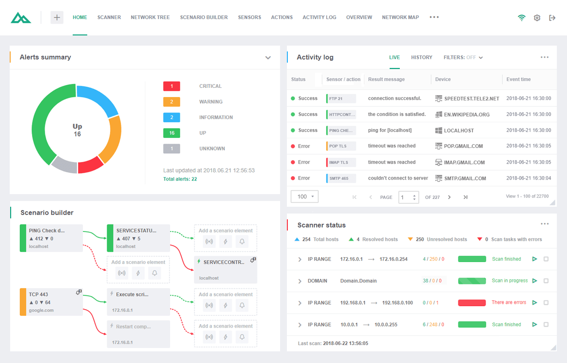
Journal d'activité

Network Olympus surveille avec diligence l'état de tous les capteurs et enregistre toutes les actions entreprises, en tenant un journal d'activité complet. Ce logiciel de suivi de réseau vous permet d'accéder aux données via le widget du journal d'activité afin d'analyser les processus et d'identifier les problèmes de performance.

Modes d'affichage du journal

Les données de surveillance de Network Olympus peuvent être consultées en deux modes : Direct et Historique. Le mode Direct affiche les événements en temps réel de la session en cours, tandis que le mode Historique archive toutes les données de surveillance passées, améliorant ainsi l'efficacité de l'analyse des données.

Filtres

Des filtres de recherche pratiques permettent une collecte rapide et précise des données. Qu'il s'agisse de filtrer les événements en fonction du taux de réussite pour découvrir toutes les actions qui ont échoué, de trier les capteurs en fonction de leur type pour obtenir des informations analysées, ou encore de vérifier l'efficacité d'un appareil spécifique, toutes ces tâches sont possibles grâce à la puissante fonctionnalité de filtrage. N'oubliez pas de combiner les filtres pour une productivité maximale.

Cartographie de réseau

Un seul logiciel de cartographie - des capacités universelles

Le logiciel de cartographie de réseau interagit avec l'arborescence de votre réseau pour visualiser l'ensemble des périphériques connectés. Le logiciel de cartographie Network Olympus est une solution entièrement intégrée pour l'affichage des nœuds du réseau et la gestion interactive efficace des périphériques.

Affichage du réseau

L'éditeur de cartographie est divisé en deux sections principales :

Arborescence du réseau. Ce module analyse et ajoute automatiquement des appareils à une arborescence hiérarchique, offrant des capacités de surveillance complètes comme la mise en œuvre de groupes de structure.

Carte du réseau. Section principale pour l'édition des cartes et la représentation visuelle, permettant la création de plusieurs cartes indépendantes avec des indicateurs d’état des capteurs en temps réel.

Ces fonctionnalités enrichissent l'expérience utilisateur en offrant une large gamme d'éléments visuels, de diagrammes et d'autres outils graphiques.

Des possibilités de cartographie variées

L’environnement de réseau est par nature complexe et il est impossible de le rendre plus simple. Toutefois, Network Olympus crée une infrastructure pratique permettant aux gestionnaires de réseau de modérer et de gérer les périphériques avec un minimum d'effort. Vous pouvez fractionner les cartes réseau complexes composées de plusieurs niveaux en petites cartes indépendantes, de sorte que vos employés n’aient pas à passer par tous les appareils pour atteindre ceux dont ils sont responsables. Nos applications et nos widgets de cartographie de réseau rendent simples et évidents les processus complexes !

Cas d’utilisation

Les cas d'utilisation typiques de Network Olympus incluent :

  • Surveillance de la disponibilité des serveurs critiques.
  • Suivi des indicateurs d’état tels que l'utilisation du processeur, l'espace disque, etc.
  • Surveillance des performances des ressources réseau.
  • Automatisation des réponses aux problèmes d'infrastructure informatique.

Pourquoi la surveillance de la charge du serveur est importante

C'est une mesure critique qui impacte directement les performances et la réactivité des hôtes. Une charge élevée du centre de données peut entraîner des temps de réponse lents, une réduction du débit et même une défaillance complète du système dans les cas extrêmes.

Surveiller la charge du backend est essentiel pour plusieurs raisons :

  • Assurer des performances et une réactivité optimales des serveurs.
  • Identifier les processus et applications gourmands en ressources.
  • Prévenir les défaillances et les temps d'arrêt du système.
  • Faciliter la planification de la capacité et l'allocation des ressources.
  • Permettre une résolution proactive des problèmes et une optimisation des performances.

Essayez dès aujourd'hui notre solution clé en main de surveillance du réseau et profitez pleinement de votre travail !